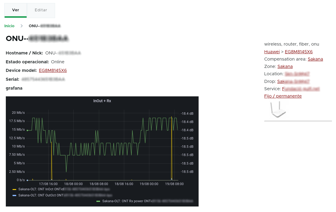
By going to the device page, you'll get a more detailed information (including live & historical), including a graph that comes from the NOC (zabbix + grafana), with the RX signal and bandwith usedfor the last days reported by the ONU terminal to the OLT.

It is planned to enhance this screen in the future to include the TR069 integration, with more live data. In the meantime, you can directly go to the device page at the GenieACS provided for your provisioning, and get the full information from there.